df499ea8aca4bbdd5589bba4a3b0265f148ca8b9

* Fixes #11459 - Allow using null in conditions - Update docs to reflect this - Change docs example from primary_ip to primary_ip4 as computed properties are not serialized when queuing webhooks * Update netbox/extras/conditions.py --------- Co-authored-by: Simon Toft <SITO@telenor.dk> Co-authored-by: Jeremy Stretch <jstretch@netboxlabs.com>
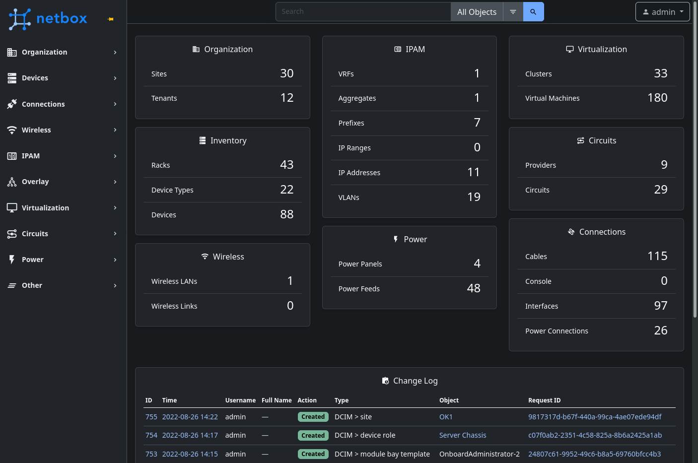
NetBox is the leading solution for modeling and documenting modern networks. By combining the traditional disciplines of IP address management (IPAM) and datacenter infrastructure management (DCIM) with powerful APIs and extensions, NetBox provides the ideal "source of truth" to power network automation. Available as open source software under the Apache 2.0 license, NetBox serves as the cornerstone for network automation in thousands of organizations.
- Physical infrasucture: Accurately model the physical world, from global regions down to individual racks of gear. Then connect everything - network, console, and power!
- Modern IPAM: All the standard IPAM functionality you expect, plus VRF import/export tracking, VLAN management, and overlay support.
- Data circuits: Confidently manage the delivery of crtical circuits from various service providers, modeled seamlessly alongside your own infrastructure.
- Power tracking: Map the distribution of power from upstream sources to individual feeds and outlets.
- Organization: Manage tenant and contact assignments natively.
- Powerful search: Easily find anything you need using a single global search function.
- Comprehensive logging: Leverage both automatic change logging and user-submitted journal entries to track your network's growth over time.
- Endless customization: Custom fields, custom links, tags, export templates, custom validation, reports, scripts, and more!
- Flexible permissions: An advanced permissions systems enables very flexible delegation of permissions.
- Integrations: Easily connect NetBox to your other tooling via its REST & GraphQL APIs.
- Plugins: Not finding what you need in the core application? Try one of many community plugins - or build your own!
Getting Started
- Just want to explore? Check out our public demo right now!
- The official documentation offers a comprehensive introduction.
- Choose your deployment: self-hosted, Docker, or NetBox Cloud.
- Check out our wiki for even more projects to get the most out of NetBox!
Get Involved
- Follow @NetBoxOfficial on Twitter!
- Join the conversation on the discussion forum and Slack!
- Already a power user? You can suggest a feature or report a bug on GitHub.
- Contributions from the community are encouraged and appreciated! Check out our contributing guide to get started.
Project Stats
Sponsors
Screenshots
Description
Languages
Python
94.1%
HTML
4.8%
TypeScript
0.8%
SCSS
0.2%